Besparen op kosten dankzij Yunoo
Yunoo is een geavanceerd online huishoudboekje. U importeert de transactiegegevens die u bij uw bank ophaalt en ziet meteen waar u aan toe bent. Via budgetten, vergelijkingen met andere huishoudens en door te kijken naar alternatieve abonnementen, weet u snel of en waar er geld valt te besparen.
Zodra u zich bij Yunoo hebt aangemeld en uw financiële gegevens zijn ingeladen, kunt u handige overzichten en grafieken bekijken. Bovenin maakt u een keuze uit een van de tabbladen. Op veel van deze tabbladen wordt in de linkerkolom onder het kopje Rekeningen een overzicht getoond van de rekeningen die u in Yunoo bijhoudt. Daaronder zijn via het tabje Categorieën uw inkomsten en uitgaven per categorie en subcategorie in te zien. Zo weet u altijd waar uw geld vandaan komt en heengaat.
Dit artikel bestaat uit vijf pagina’s
Pagina 1: Aanmelden; van start gaan; bank kiezen, transactiebestand ophalen (deze pagina)
Pagina 2: Rekening aanmaken; gegevens importeren; saldo; transactielijst; categoriseren
Pagina 3: Handmatig toekennen; soortgelijke transacties; overzichten; transacties per periode; categorieën beheren
Pagina 4: Budgetten; inkomen per maand; besparen op abonnementen; aanbiedingen
Pagina 5: Hoe doe ik het; meerdere rekeningen; community; mobiel
1. Aanmelden
Voordat u Yunoo kunt gebruiken, moet u zich eenmalig registreren. Dat doet u op de hoofdpagina van Yunoo met een klik op Aanmelden rechts bovenin het scherm. Het is voldoende om een e-mailadres en een wachtwoord op te geven. U ziet meteen hoe veilig uw wachtwoord is. U wilt natuurlijk niet dat het makkelijk te raden is, dus is het zaak iets te bedenken waardoor u de melding Goed wachtwoord of nog beter Sterk wachtwoord te zien krijgt. U ontvangt vervolgens een bevestigingsmail.

Wachtwoord
Wachtwoord vergeten? U mag een nieuw wachtwoord kiezen en wordt gevraagd naar het bedrag van een bepaalde transactie. In uw afschriften of online bij de bank zoekt u dat op. Omslachtig? Wel een sterk controlemiddel omdat - als het goed is - alleen u toegang hebt tot deze financiële gegevens.
2. Van start gaan
Nu u geregistreerd bent, kunt u zich met uw mailadres en wachtwoord aanmelden. U krijgt een welkomstscherm te zien, waarna u enkele noodzakelijke stappen zet zodat u lekker snel aan de slag kunt. Klik in dit scherm op Maak een nieuwe rekening aan. Het scherm Nieuwe rekeningen aanmaken verschijnt. Kies hier de bank uit waar u een rekening hebt die u in Yunoo wilt bijhouden. De kans is klein dat die van u er niet bijzit, maar mocht dat toch een keer het geval zijn, klik dan op importeer een ander formaat.

3. Bank kiezen
U moet zelf via online bankieren bij uw eigen bank een bestand met transactiegegevens ophalen. Dat kan via een apart browservenster. Yunoo doet dat niet voor u, want dan zou het programma uw inloggegevens bij de bank moeten weten en dat is niet de bedoeling. Omdat de inhoud van het transactiebestand niet bij elke bank hetzelfde is, geeft u in dit scherm aan om welke bank het gaat. Hoe u dat bestand ophaalt, varieert per bank. Zie hiervoor de instructies die u op de website van uw eigen bank vindt.

4. Transactiebestand ophalen
Zodra u een bank kiest, ziet u rechts welke type bestanden worden ondersteund. Weet u niet precies hoe u aan het transactiebestand komt, klik dan op Open help voor deze bank. U krijgt dan een handige stap-voor-stap handleiding te zien die u precies vertelt waar u moet zijn. Wilt u nu een bestand ophalen, open dan een browservenster of klik op Ga naar internetbankieren. Meld u aan bij de bank, haal een transactiebestand op en bewaar het in een map op uw eigen computer.

5. Rekening aanmaken
Zodra u een transactiebestand hebt binnengehaald, klikt u in het venster van Yunoo op Volgende stap en selecteert u het bestand. Klik op Uploaden om de transacties over te zetten naar Yunoo. Zodra dit is gebeurd, klikt u nogmaals op Volgende stap. Als het goed is, ontdekt Yunoo zelf wat het rekeningnummer bij deze bank is. Geef met een vinkje aan dat u de gegevens wilt importeren en vul een naam voor de rekening in. Laat het vinkje staan waarmee uw transacties gecategoriseerd worden.

Kasboek
Wilt u ook contante betalingen bijhouden? Dat kan. Voeg een rekening toe en kies op het scherm waar u naar de naam van de bank gevraagd wordt, voor Voeg een kasboekrekening toe. U vindt het rechts op het venster. Tik een naam in, klik op Toevoegen en u kunt aan de slag.
6. Gegevens importeren
Klik op Rekening(en) importeren en alles wordt verwerkt. Na afloop ziet u op het scherm Rekeningen een melding dat het importeren is afgerond. Transacties die herkend zijn, worden automatisch in de juist categorie opgenomen. Links ziet u de categorieën die Yunoo standaard kent, zoals inkomsten, wonen en huishouden. Klik op het plusje om subcategorieën te zien. Onder Niet gecategoriseerd staan de transacties verzameld die tijdens het importeren niet herkend zijn. Straks gaan we ze aan de juiste categorie toekennen.

7. Saldo
U hebt nu transacties geïmporteerd, maar het saldo van uw rekening is nog niet bekend. Transacties geven namelijk alleen veranderingen in het saldo aan. Het saldo zelf moet u eenmalig opgeven. Klik om dit te doen links bovenin het scherm bij Mijn bankrekening op saldo instellen, klik onder de grafiek op saldo instellen en geef het saldo op aan het einde van de dag die Yunoo aangeeft. Dit is het eindsaldo op de datum van de laatst geïmporteerde transactie. De grafiek die het saldoverloop gedurende de maanden weergeeft, moet nu kloppen.

8. Transactielijst
Kies bovenin het scherm voor transacties. U ziet nu een lijst met geïmporteerde transacties en daar kunt u doorheen bladeren. Vaak zal de kolom Categorieën/labels ingevuld zijn. Yunoo heeft de transactie herkend en aan een categorie toegekend. De telefoonrekening van uw mobieltje komt dan bijvoorbeeld terecht in subcategorie Mobiele telefoon van categorie Telecom. Een dergelijke gecategoriseerde transactie krijgt direct een blauwe kleur in plaats van zwart. Categorieën zijn erg belangrijk. Ze worden onder andere gebruikt om overzichten te maken en budgetten te bewaken.

9. Categoriseren
Hoe beter het categoriseren automatisch verloopt, hoe minder werk u er zelf aan hebt. Yunoo is zelf¬lerend en zal na verloop van tijd terugkerende transacties vanzelf gaan herkennen. Zodra u een nieuw bestand van uw bank importeert, is het daarom slim om meteen te kijken welke transacties er nog niet herkend zijn en deze dan handmatig toe te wijzen. De kans is groot dat ze bij de eerstvolgende import dan wel vanzelf meegaan. Kies om dit te doen in het keuzevak Alle weergeven voor de optie Ongecategoriseerd.

10. Handmatig toekennen
Nu ziet u alleen nog de transacties die niet aan een categorie zijn toegewezen, dat werkt een stukje sneller. Klik bij een transactie op wijzigen, vul een verhelderende naam in en kies bij Categorie waar u hem wilt indelen. U kent een transactie altijd toe aan een subcategorie, daardoor zit hij automatisch in een categorie. Zit er geen passende subcategorie bij? Kies dan tijdelijk een andere subcategorie in deze categorie en heropen het keuzemenu. Klik dan bovenin de lijst op Nieuwe subcategorie onder en maak een nieuwe aan.

Labels
Aan transacties kunt u labels hangen. Hiermee maakt u ze herkenbaar en sneller vindbaar. Zo kunt u bijvoorbeeld alle kosten die u maakt voor een verbouwing, opknapbeurt van de tuin of verjaardagsfeestje markeren. Labels voegt u toe via het scherm waar u een categorie aan transacties toekent (zie stap 10).

11. Soortgelijke transacties
Klik nog niet op de knop Opslaan. Deze transactie kan namelijk vaker voorkomen. Dan is het wel zo handig als u ze allemaal tegelijk aan de juiste categorie toewijst. Dat doet u door een vinkje te zetten bij Ook x soortgelijke transacties wijzigen (op de plek van het kruisje zal bij u een aantal ingevuld staan). Wilt u eerst weten welke het zijn, klik dan op transacties selecteren en ze worden netjes in een lijst getoond. Met vinkjes geeft u aan welke gewijzigd mogen worden. Klik tot slot op Opslaan.

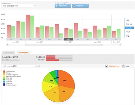
12. Overzichten
Vooral in het begin kost het wat tijd om uw transacties netjes in te delen, maar al snel zal steeds meer automatisch verlopen en is het snel gepiept. Ga naar tabblad overzicht om inzage in uw inkomsten en uitgaven te krijgen. Om alleen de uitgaven te zien, klikt u op een rode balk van het staafdiagram. Een klik op een groene balk toont de inkomsten. Rechts naast de grafiek kiest u voor het totaal per jaar, maand, week, enzovoort. In een taartdiagram eronder ziet u de verdeling over de categorieën.

13. Transacties per periode
Klik op een taartpunt om de subcategorieën van deze categorie in te zien. U mag ook in de linkerkolom op een categorie of subcategorie klikken om er rechtstreeks naartoe te springen. Als u zich afvraagt welke uitgaven of inkomsten u in een bepaalde periode of (sub)categorie hebt gehad, klikt u onder het staaf¬diagram op het tabje transacties. Welke periode u ziet, stelt u in met een klik op een staafje in de grafiek, of door zelf een datum te kiezen in het selectievak boven de transactielijst.

14. Categorieën beheren
Via beheer je categorieën onderaan de categorielijst kunt u categorieën naar smaak indelen. Let wel op dat in de linkerkolom het tabje Categorieën actief is. U mag zowel categorieën als subcategorieën aanpassen, weghalen en toevoegen. Gebruik liefst de bestaande categorieën, want ze worden ook in andere onderdelen van Yunoo gebruikt. Een subcategorie aanmaken zal waarschijnlijk het vaakst voorkomen. Open een categorie door op de naam of het plusteken te klikken, tik in het invoervak onder de laatste subcategorie de naam van een nieuwe subcategorie in en klik op toevoegen.

15. Budgetten
Door met budgetten te werken, hebt u een goed controlemiddel om te zien waar uw geld blijft. Ga bovenin het scherm naar tabblad budgetten. De eerste keer hebt u nog geen budget, dus klik op budget toevoegen om per (sub)categorie aan te geven hoeveel geld u per maand kwijt denkt te zijn. Maak een realistische schatting en doe dit in ieder geval voor de (sub)categorieën die voor uw persoonlijke situatie het belangrijkst zijn. U ziet meteen en met terugwerkende kracht of u geld overhoudt of uw budget is overschreden.

Weten wat de toekomst brengt dankzij budgetten
Door regelmatig uw bankgegevens in te laden, geeft Yunoo de actuele status van uw rekeningen weer. Als u via tabblad budgetten voor belangrijke categorieën ook nog een budget instelt, ziet u meteen waar uw geld blijft en weet u voor het einde van de maand of u geld overhoudt of tekort komt. Een ideaal hulpmiddel om op tijd en op de juiste kosten te besparen. Tabblad vergelijken gaat nog een stap verder door te kijken naar vergelijkbare huishoudens.
16. Inkomen per maand
Klik op het budgetscherm achter de statusbalk bij Inkomen per maand op de tekst berekenen. Yunoo zoekt nu automatisch uit wat u per maand zoal aan inkomsten hebt. U mag het ook zelf opgeven, klik dan op wijzigen en geef het bedrag op. Handmatig opgeven kan bijvoorbeeld goed van pas komen als u wilt zien wat het gevolg van een inkomenwijziging in de nabije toekomst is. U kunt op elk moment budgetten toevoegen, wijzigen of weghalen. Bovenin het scherm kiest u de maand waarover gerapporteerd wordt.

17. Besparen op abonnementen
Omdat vaste lasten vaak via een bankrekening lopen, kan Yunoo laten zien of u op abonnementen kunt besparen. Er wordt gekeken naar mobiele telefonie, vaste telefonie, internet, televisie, maar ook naar energie. Ga hiervoor naar tabblad besparen. Soms is wel de aanbieder bekend, maar niet de dienst die u er afneemt. Deze informatie voegt u dan zelf toe. Ook kunt u met een klik op abonnement toevoegen het rijtje nog verder aanvullen. Klik op Start een vergelijking als u benieuwd bent of een alternatief abonnement u een besparing kan opleveren.

Besparen
Als via tabblad transacties de lijst met transacties bekijkt, kunt u bij de abonnementen voor vaste en mobiele telefonie, internet, digitale televisie en energie een linkje genaamd bespaar geld op dit abonnement tegenkomen. Klikt u hier op, dan springt u meteen door naar tabblad besparen (zie stap 17).

18. Aanbiedingen
Afhankelijk van het soort dienst zal u gevraagd worden enkele aanvullende gegevens op te geven. Om internetaanbieders te kunnen vergelijken, is bijvoorbeeld uw postcode en huisnummer nodig. Uiteindelijk krijgt u een lijst met alternatieven voorgeschoteld. Voor een goede vergelijking is het van belang dat u goed in kaart brengt wat u nu hebt. Pas dan kunt u beoordelen of een aanbieding gunstig voor u uitpakt. Ook is het belangrijk dat u uw huidige contract erbij pakt en bijvoorbeeld naar de contractduur en de opzegtermijn kijkt.

19. Hoe doe ik het
Geeft u meer of juist minder uit dan iemand met een vergelijkbaar huishouden? Het tabblad vergelijken weet hier het antwoord op. Allereerst maakt u een profiel aan door onder Jouw profiel te klikken op profiel aanpassen. Na het invullen gaat u opnieuw naar tabblad vergelijken. Nu ziet u per categorie hoe anderen en uzelf het doen. Bij een groot verschil is het natuurlijk interessant om zo’n categorie eens van dichtbij te bekijken om te zien waar dit precies aan ligt. Mogelijk liggen daar mooie kansen om flink te besparen.

20. Meerdere rekeningen
Op de meeste tabbladen ziet u links bovenaan het kader Rekeningen met in een staatje uw rekeningen en het totaalsaldo. Klik hier op beheer je rekeningen. U krijgt dan een overzicht te zien van de rekening(en) die u in Yunoo hebt aangemaakt. Op deze plek kunt u extra rekeningen opvoeren en een rekening ook weer weghalen. Gooit u een rekening weg, dan worden de transactiegegevens uit Yunoo verwijderd. Wilt u dit terugdraaien, dan zit er niets anders op dan de rekening opnieuw opvoeren en overnieuw te beginnen met importeren van bestanden.

21. Nieuwe bestanden importeren
Op dezelfde plek (beheer je rekeningen) importeert u via Rekeningen bijwerken een of meer nieuwe transactiebestanden. Die bestanden moet u net als daarnet, eerst bij uw bank ophalen. Dit ophalen en importeren kunt u het beste regelmatig doen, zodat Yunoo bijgewerkt blijft. Al naar gelang het aantal mutaties op uw rekening kan dat dagelijks, wekelijks, maar ook om de paar weken gebeuren. De transactiebestanden als back-up bewaren kan ook geen kwaad. Dan kunt u ze later altijd opnieuw importeren mocht dat een keer nodig zijn.

Statistieken
Benieuwd welke bestanden al geïmporteerd zijn? Via beheer je rekeningen (zie stap 20 en 21) vraagt u per rekening statistieken op via een klik op Importgeschiedenis weergeven. De datum van import, aantal transacties, transactiedatum; het is hier allemaal te zien. U kunt hier zelfs een geïmporteerd bestand weer verwijderen!

22. Community
Een sociaal netwerk waar u vragen op financieel gebied kunt stellen maakt deel uit van Yunoo. De community, waaronder experts van overheid- en belangenorganisaties, geeft antwoord op uw prangende vragen. Is een soortgelijke vraag al eerder gesteld, dan ziet u meteen alle adviezen die gegeven zijn en anders blijft uw vraag openstaan tot iemand hem heeft beantwoordt. Dit nieuwe onderdeel van Yunoo is mogelijk nog niet beschikbaar zodra u dit leest. Zodra u het tabblad vragen ziet, is het zover. Het vervangt het oude tabblad discussies.

23. Mobiel
Ook via een mobieltje met internettoegang is Yunoo prima te gebruiken. Zo kunt u overal en altijd uw gegevens raadplegen. U gaat naar m.yunoo.nl en meldt zich aan met uw gebruikersnaam en wachtwoord. Er zijn vier tabbladen: transacties, overzicht, saldo en budgetten. Klikt u op het logo bovenaan de pagina, dan springt u naar het openingsscherm waar u via een aantal widgets een handige samenvatting ziet van saldo, transacties en budgetten. Onderaan het scherm stelt u met een klik op instellingen onder andere de widgets in die u op de openingspagina ziet.

Tips
In de transactielijst staan bij veel gecategoriseerde transacties tips te lezen. U ziet het aantal tips samen de titel van een tip. Klik op de pijltjes erachter om door de titels te bladeren, klik op de titel zelf om hem op te vragen. U komt dan op het tabblad Tips terecht.
Misschien vind je dit ook interessant

Dataroof treft 6,5 miljoen Nederlanders: zo bescherm je jezelf tegen de golf aan scams die volgt

💔Valentijnsdag: niet alleen maar liefde in je mailbox

Nú is het moment: zo breng (én houd) je je cyberhygiëne op orde

Slimme tweestapsverificatie: zo werk je met fysieke beveiligingssleutels

Een eigen kluis, de plek voor al je wachtwoorden

